• AUTOWARE MES

Dal dato al design dell'interfaccia: un nuovo linguaggio per la produzione

Quando Autoware ci ha chiesto di ridisegnare il sistema visivo per i suoi MES, la sfida era chiara: trasformare un’interfaccia tecnica in uno strumento di lavoro intuitivo, leggibile e davvero utile agli operatori. Non solo un restyling estetico, ma un nuovo modo di organizzare i dati per migliorarne l’uso, le performance e l’impatto.

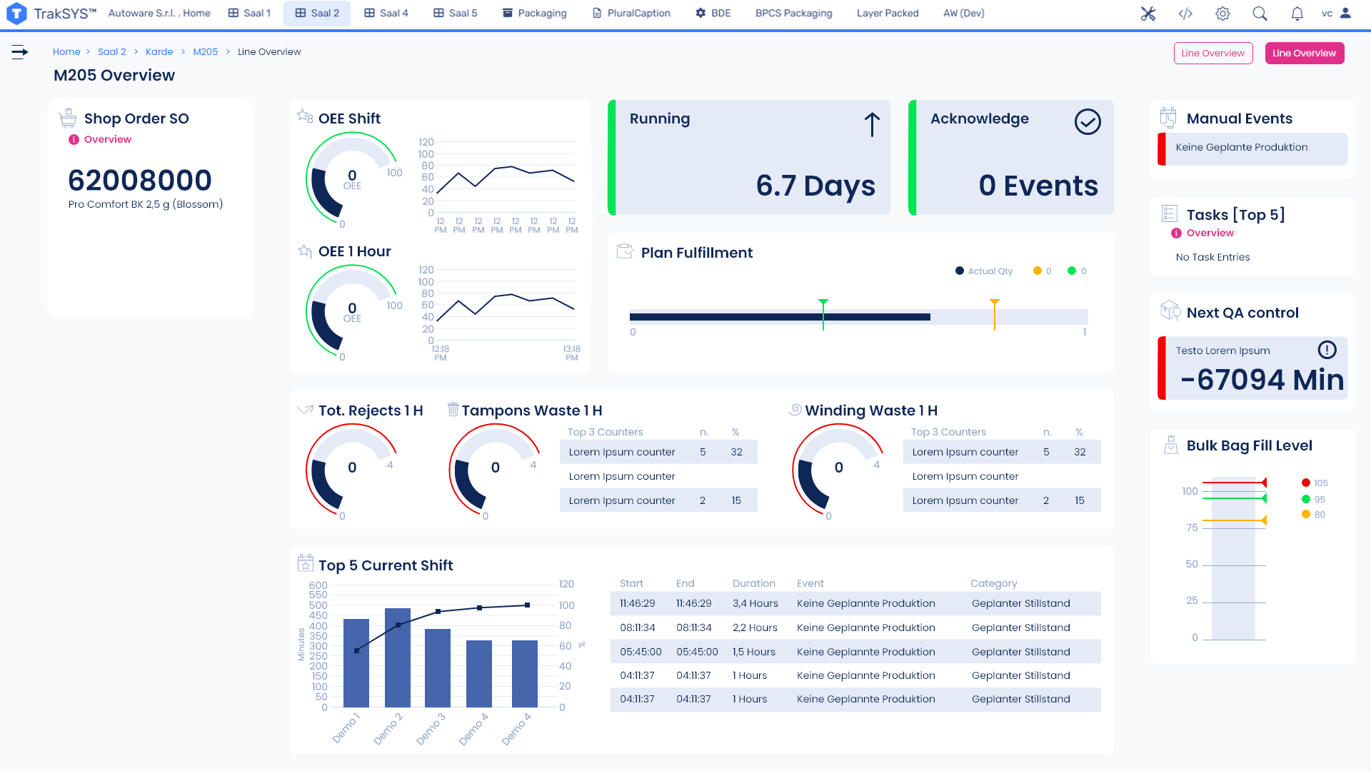
Il problema principale era la gerarchia visiva: troppe informazioni rischiavano di confondersi tra loro, rallentando la lettura e l’operatività. Abbiamo lavorato sulla struttura, rendendo immediatamente riconoscibili KPI, eventi e task, creando un layout chiaro e modulare. La nuova griglia ha dato ordine al caos: a sinistra i dati generali di produzione, al centro gli indicatori chiave, a destra notifiche ed eventi. Tre spazi, tre livelli di priorità.
     

Il design è stato sviluppato in dark mode e light mode, adattandosi a diversi contesti e preferenze d’uso. I widget sono stati ottimizzati per restituire le informazioni a colpo d’occhio, con icone riconoscibili e coerenti. Le box racchiudono i contenuti creando piani distinti, mentre i bottoni – pensati come accenti visivi – guidano l’azione senza sovraccaricare l’occhio.
     


La palette riprende i colori istituzionali di Autoware, arricchita da contrasti e tonalità capaci di restituire le diverse gerarchie di contenuto. I titoli e i testi seguono regole precise per garantire coerenza e leggibilità. In questo modo l’identità del brand non è solo riconoscibile, ma diventa parte integrante dell’esperienza d’uso.
     


Il nuovo MES di Autoware è molto più di un’interfaccia aggiornata: è uno strumento che semplifica, accelera e valorizza il lavoro degli operatori. Un progetto che dimostra come il design – se pensato bene – non è decorazione, ma performance.
     

Vuoi trasformare anche i tuoi dati in uno strumento chiaro ed efficace? Parliamone.